FCU3308PZ. Система передачи данных Modbus - Zigbee
Система сбора данных на основе FCU3308P под управлением NapiLinux с модулем передачи данных Zigbee и программным обеспечением для передачи данных.

Применяется для передачи данных через ZigBee сеть на координатор. Все программное обеспечение открыто и может быть дополнено.
Возможности
Система представляет собой Сборщик-Универсал с встроенным модулем Zigbee и программным обеспечением трансляции ModBus датчиков через Zigbee сеть на координатор.

Данные встроенного датчика
- Ток (0-100А) через токовое кольцо
- Мощность
- Напряжение
- Частота
- Энергия (счетчик)
Любые данные с внешних датчиков (ModBus RTU, Modbus TCP)
Важное свойство нашей реализации - мы можем передавать любые данные с датчиков через встроенные модули Zigbee.
Схема работы системы
-
Источником данных служит FCU3308PZ - индустриальный компьютер на платформе FCU3308P (может также FCUCM4) с встроенным датчиком Zigbee с NapiLinux и прошивкой PTVO;
-
Специализированное открытое ПО на FCU3308PZ (пакет modlink) собирает данные с датчиков и транслирует в встроенный Zigbee передатчик;
-
Все передатчики подключаются к единой Zigbee сети и "доносят" данные до координатора;

-
Координатор FCU3308ZC на платформе FCU3308P (может быть также реализован на FCUCM4) преобразует Zigbee данные в MQTT каналы на встроенном MQTT-брокере;
-
Сервер по локальной сети считывает MQTT каналы и "складывает" в базу данных.
В качестве мини-сервера может быть использован FCUCM4
- Оператор работает с программами визуализации и анализа данных
Иллюстрации
Датчики в интерфейсе Zigbee2Mqtt

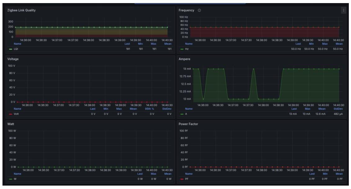
Данные сигналов с датчиков

Фактические данные с датчика тока

Программная поддержка
У нас готовы все конфигурации для датчика тока однофазной сети. Мы построили ZigBee сеть из таких датчиков для мониторинга работы станков. Датчик может быть как встроенный в FCU3308P, так и внешний.
- Для датчика: NapiLinux + NapiConfig c mbusd + modlink
- Для координатора: Armbian + Zigbee2mqtt + mosquitto
- Для сервера: докер в составе которого: telegraf + grafana + influxdb.
Для внешних (пользовательских) датчиков мы готовы построить конфигурационные файлы для корректной трансляции Modbus - Zigbee и настроить трансляцию данных в любую базу данных, а также даш-борды в системе Grafana.
Заказать
Для предварительного расчета и консультаций пишите на email: napi@nnz.ru или любым способом в разделе "Контакты"