FCU3308PG. Сбор данных в сетях переменного тока
Система сбора данных на основе FCU3308P под управлением NapiLinux с интерфейсом NapiConfig2.
Для простоты мы ее также называем "Токосборщик".

Применяется для анализа работы электро-установок (станки, печи, двигатели, вентиляторы), для своевременного технического обслуживания, минимизации времени простоя. Поддерживает хранение и анализ данных на устройстве и передачу данных через Ethernet\LoraWan\Zigbee\WiFi сети.
Возможности
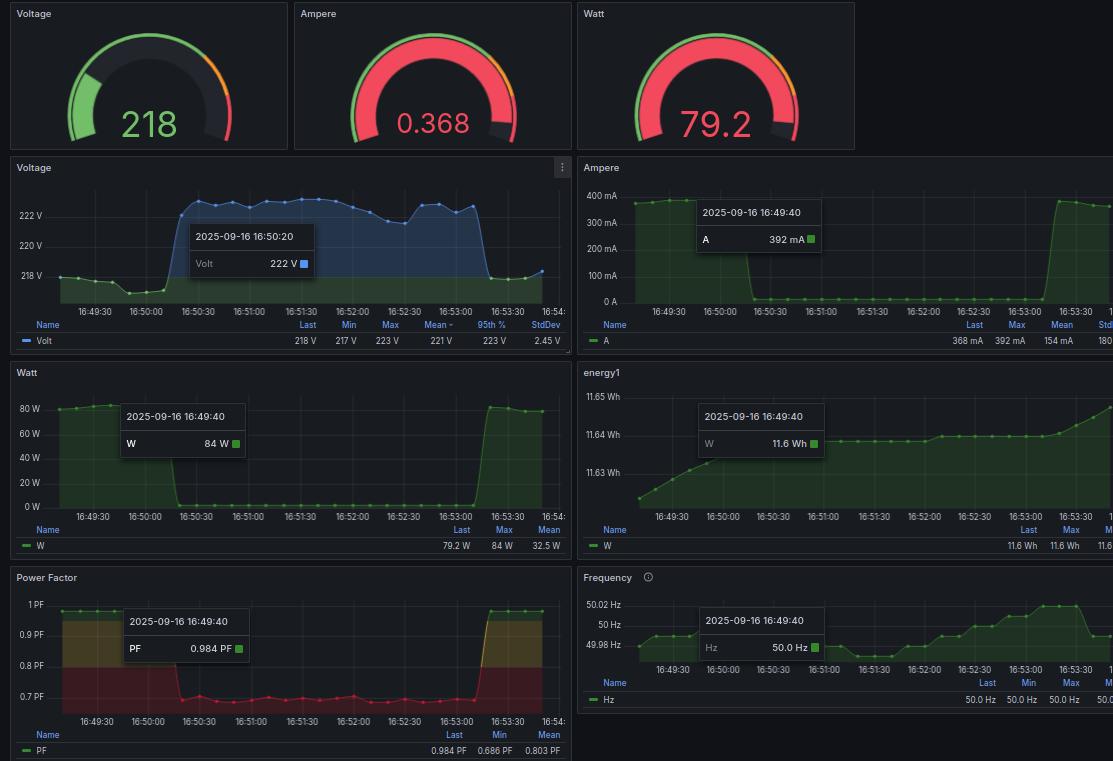
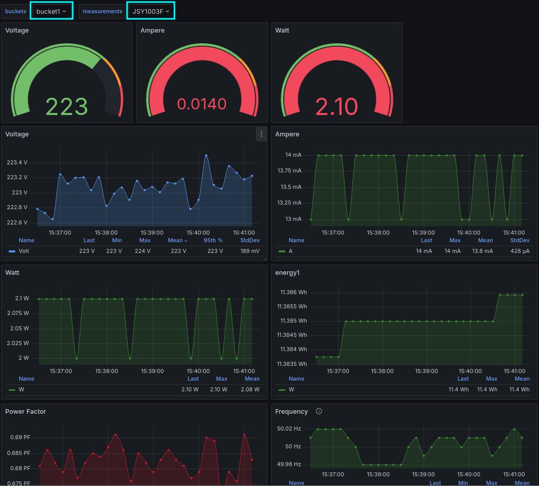
Система представляет собой Сборщик-Универсал с однофазным датчиком переменного тока и предустановленным ПО для сбора и просмотра параметров
- Ток (0-100А) через токовое кольцо
- Мощность
- Напряжение
- Частота
- Энергия (счетчик)
Важное свойство нашей реализации - Токо-сборщик работает не только в режиме сбора и передачи информации, но может использоваться как автономное устройство. Токо-сборщик всегда собирает и хранит данные на устройстве. Доступны Веб-интерфейсы для анализа накопленных данных.
Токо-сборщик устойчив к потерям связи на любые периоды и может работать в режиме черного ящика !
Напряжение
