Сборщик - логгер данных с устройств ELEMY
Отличительной особенностью сборщика и всех его модификаций является возможность опроса любых Modbus-датчиков, хранение в базе данных прямо на устройстве и выдача данных в удобной форме через интерфейс Grafana.

Одним из применений является режим работы в режиме «самописец» — когда мы собираем и «складываем» данные на сборщике. Это полезная функция для анализа работы приборов, поиска и предупреждения поломок.

В рамках сотрудничества с компанией Elemy мы установили Сборщик для сбора статистики работы приборов управления питанием (PDU) для ИТ сферы. Так как все устройства передают свои состояния по протоколу Modbus TCP, то интеграция Сборщика свелась к написанию конфигурационного файла Telegraf (описание регистров) и настройке дашбордов в Grafana.
![]()
Устройства для логгера (самописца)
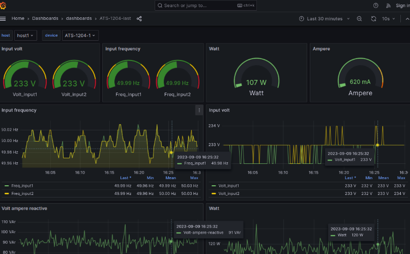
ATS-1204

Дашборд ATS-1204
Пользователь может сам менять вид дашбордов, а также выбирать произвольные временные отрезки для анализа.

CCU-1001

Дашборды для CCU-1001


Вам не обязательно хранить данные в облаке, сборщик может хранить данные на себе больше года.
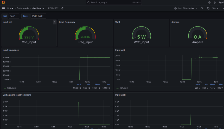
iPDU-1502

Дашборд iPDU-1502

В процессе по дготовки опроса устройств нам не понадобилось работать в командной строке. Конфигурации регистров Modbus для датчиков загружаются через NapiConfig, настройка дашбордов настраивается через веб-инструменты Grafana.
Работа в Grafana
Пользователь может не только просматривать графики, но и менять параметры, временные рамки, очередность графиков.

Мобильный интерфейс
Интерфейс Grafana прекрасно оптимизирован под разрешения смартфонов и обладает полноценным функционалом.
